跳转至

服务监控

可观测性 Insight 中服务是指使用 Opentelemtry SDK 接入链路数据,服务监控能够辅助运维过程中观察应用程序的性能和状态。

如何使用 OpenTelemetry 请参考使用 OTel 赋予应用可观测性

名词解释

  • 服务 :服务表示为传入请求提供相同行为的一组工作负载。您可以在使用 OpenTelemetry SDK 时定义服务名称或使用 Istio 中定义的名称。
  • 操作 :操作是指一个服务处理的特定请求或操作,每个 Span 都有一个操作名称。
  • 出口流量 :出口流量是指当前服务发起请求的所有流量。
  • 入口流量 :入口流量是指上游服务对当前服务发起请求的所有流量。

操作步骤

服务列表页面展示了集群中所有已接入链路数据的服务的吞吐率、错误率、请求延时等关键指标。 您可以根据集群、命名空间对服务进行过滤,也可以按照吞吐率、错误率、请求延时对该列表进行排序。列表中的指标数据默认时间为 1 小时,您可以自定义时间范围。

请按照以下步骤查看服务监控指标:

  1. 进入 可观测性 产品模块。

  2. 在左边导航栏选择 链路追踪 -> 服务

    服务监控

    Attention

    1. 若列表中服务所在的命名空间为 unknown 时,则表示该服务未规范接入,建议重新接入。
    2. 若接入的服务存在同名且均未正确填写环境变量中的 命名空间 时,列表及服务详情页中展示的监控数据为多个服务的汇总数据。
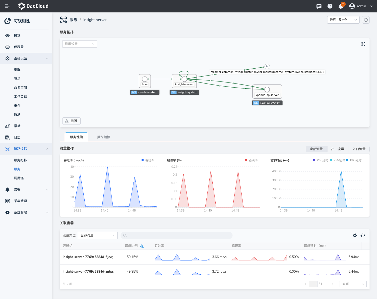
  3. 点击服务名 (以 insight-server 为例),点击进入服务详情页,查看服务的详细指标和该服务的操作指标。

    1. 在服务拓扑模块中,您可以查看当前所选服务的上下各一层的服务拓扑,鼠标悬浮在节点上时可以查看节点的信息。
    2. 在流量指标模块,您可查看到该服务默认一小时内全部请求(包含入口流量和出口流量)的监控指标。
    3. 支持通过右上角的时间选择器快速选择时间范围,或自定义时间范围。
    4. 关联容器 模块点击容器组名称,可跳转至容器组详情页。

    服务监控

  4. 点击 Tab 切换到 操作指标 ,可查询多选服务相同操作的聚合起来的流量指标。

    1. 支持对操作指标中的吞吐率、错误率、请求延时等指标进行排序。
    2. 点击单个操作后的图标,可跳转至 调用链 快速查询相关链路。

    服务监控

服务指标说明

参数 说明
吞吐率 单位时间内处理请求的数量。
错误率 查询时间范围内错误请求与请求总数的比值。
P50 请求延时 在所有的请求中,有 50% 的请求响应时间小于或等于该值。
P95 请求延时 在所有的请求中,有 95% 的请求响应时间小于或等于该值。
P99 请求延时 在所有的请求中,有 95% 的请求响应时间小于或等于该值。

评论