Skip to content

Maximizing Pods Running on a Single Physical Node

This document outlines best practices for configuring the maximum number of Pods that can run on nodes within a Kubernetes cluster. It covers resource planning, configuration adjustments, testing process and results, node failure migration issues, and implementation recommendations.

Hardware Configuration

  • 3 VMs as Kubernetes control plane nodes : 8 CPU cores, 16 GB RAM, 100 GB disk each
  • 1 physical machine as a Kubernetes worker node : 80 CPU cores, 512 GB RAM
  • Operating system : Oracle Linux 9.5

Additional Configuration Tuning

System Parameters

sysctl -w fs.inotify.max_user_watches=655360
sysctl -w fs.inotify.max_user_instances=81920
sysctl -w fs.inotify.max_queued_events=655360

kubelet Configuration

/var/lib/kubelet/config.yaml
- eventBurst: 100 # default is 100
- eventRecordQPS: 50 # default is 50
- maxPods: 800 # default is 110
- podsPerCore: 10 # default is 0, limits Pods per CPU core
- serializeImagePulls: false # disable serial image pulls
- maxParallelImagePulls: 10 # max parallel image pulls to improve Pod creation QPS

Resource reservations for kubelet to avoid registration to node:

kubeReserved: {cpu: "2", memory: "2Gi", ephemeral-storage: "10Gi"}
systemReserved: {cpu: "2", memory: "2Gi", ephemeral-storage: "10Gi"}

containerd

# /etc/containerd/config.toml
[plugins."io.containerd.grpc.v1.cri"]
 max_concurrent_downloads = 10 # concurrent image downloads (default 3), adjust as needed

kube-apiserver

--max-requests-inflight=4000 # increase concurrent request limit (default 400)
--max-mutating-requests-inflight=2000 # increase concurrent write requests (default 200)
--watch-cache=true # enable watch cache
--watch-cache-sizes=pod#1000 # increase watch cache capacity
--http2-max-streams-per-connection=1000 # raise HTTP/2 stream limit (default is 250 in Go)

kube-controller-manager

--concurrent-service-syncs=10 # default is 1
--concurrent-deployment-syncs=50 # default is 5
--concurrent-replicaset-syncs=50 # default is 5
--http2-max-streams-per-connection=1000 # raise HTTP/2 stream limit (optional)

kube-scheduler

--http2-max-streams-per-connection=1000 # raise HTTP/2 stream limit (optional)

Networking Configuration

Calico Tuning

  1. Set ipipMode to CrossSubnet and vxlanMode to Never in the IPPool:

    calicoctl patch ippool default-ippool -p '{"spec": {"ipipMode": "CrossSubnet","vxlanMode": "Never"}}'
    
  2. Minimum Calico-node resource limits: 2 CPU cores, 1 GB memory

  3. Calico updates iptables and ipset rules using both periodic and event triggers. Adjust intervals to reduce CPU usage:

  4. iptablesRefreshInterval=30s (default is 10s)
  5. ipsetsRefreshInterval=120s (default is 90s)

    calicoctl patch felixconfiguration default -p '{"spec": {"iptablesRefreshInterval": "30s","ipsetsRefreshInterval": "120s"}}'
    
  6. Ensure the calico-node uses the correct iptables backend in high kernel versions (> 3.13):

    kubectl set env daemonSet/calico-node -n kube-system FELIX_IPTABLESBACKEND=Auto
    
  7. Set the IP pool subnet mask to /16 and BlockSize to /26 to avoid IP exhaustion.

    These must be set during cluster installation; they cannot be changed afterward.

  8. Kernel network tuning for large-scale clusters:

Sysctl Parameters Description
net.ipv4.neigh.default.gc_thresh1=0
net.ipv4.neigh.default.gc_thresh2=512
net.ipv4.neigh.default.gc_thresh3=8192
net.ipv6.neigh.default.gc_thresh1=0
net.ipv6.neigh.default.gc_thresh2=512
net.ipv6.neigh.default.gc_thresh3=8192
Minimum ARP neighbor cache entries. Automatically adjusted by Spiderpool in underlay networks.
net.ipv4.ip_local_port_range=1024 65535 Local source port range
net.netfilter.nf_conntrack_max=1048576 Max connection tracking entries
net.core.somaxconn=32768 Max connections per listen socket

kube-proxy Tuning

  1. Set kube-proxy mode to ipvs in the configMap
  2. Set ipvs.minSyncPeriod to 1s in the configMap

kube-proxy tuning

Note

minSyncPeriod defines the minimum delay between syncing iptables rules.

Default: 0s, which causes immediate updates on Service or Endpoint changes.

Recommended: 1s for most clusters; increase it in large clusters.
If sync_proxy_rules_duration_seconds metrics show a high average, increasing minSyncPeriod may help.

Test Procedure and Results

Gradually created 400–800 NGINX Pods across multiple namespaces (5 Pods per namespace on average).
Measured time from Pod creation to readiness, and monitored overall platform stability and performance.

  • OS-level optimizations for kubelet, ETCD, kube-apiserver, kube-controller-manager, kube-scheduler, containerd, fluent-bit, Prometheus, etc.
  • Network tuning for kube-proxy and Calico

Test Script

Deploy the following script to control the number of replicas per Deployment.

deploy-to-ns.sh
#!/bin/bash

NAMESPACE_PREFIX="test"
TOTAL_NS=60

DEPLOYMENT_YAML=$(cat <<EOF
<... trimmed for brevity ...>
EOF
)

for i in $(seq 1 $TOTAL_NS); do
  NS_NAME="${NAMESPACE_PREFIX}-${i}"

  if ! kubectl get namespace "$NS_NAME" &> /dev/null; then
    echo "[Error] Namespace ${NS_NAME} does not exist, skipping"
    continue
  fi

  if kubectl get deployment -n "$NS_NAME" busybox-300 &> /dev/null; then
    echo "[Skipped] Deployment already exists in ${NS_NAME}"
  else
    echo "$DEPLOYMENT_YAML" | kubectl apply -n "$NS_NAME" -f -
    echo "[Success] Deployment created in ${NS_NAME}"
  fi
done

echo "Operation completed!"

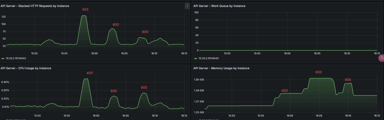
System Load Changes

System load increases significantly at 800 Pods.

System load

kube-apiserver

Comparison of resource usage and QPS from 400 to 800 Pods. At 800, system load increased, QPS dropped.

kube-apiserver

kubelet

CPU and memory usage by kubelet from 400 to 800 Pods:

kubelet usage

Pod creation QPS by kubelet—peaks at ~25 for 400 Pods, then declines as load increases:

kubelet QPS

Test Results

  • 800 Pods per node: System operated normally, no error logs from kube-apiserver.
  • 1000 Pods per node: Node experienced lag, slow Pod creation, restarts in components like Prometheus.

Conclusion

With the given configuration, it's recommended to run no more than 600 Pods per node to avoid hitting Pod limits during rolling updates or experiencing large-scale rescheduling during node failures.

Potential Issues with Node Failure

Running 600+ Pods per node may introduce significant risks in case of node failure:

  1. A single node failure may trigger hundreds of image downloads on new nodes, affecting cluster stability.
  2. Rolling updates may briefly push a node near 1000 Pods, increasing pressure.
  3. Recovery time after a node failure becomes significantly longer.
  4. Probes may not be executed in time under high load, leading to false health check failures and restarts of system components.

Comments