Service Insight¶
In Insight , a service refers to a group of workloads that provide the same behavior for incoming requests. Service insight helps observe the performance and status of applications during the operation process by using the OpenTelemetry SDK.
For how to use OpenTelemetry, please refer to: Using OTel to give your application insight.
Glossary¶
- Service: A service represents a group of workloads that provide the same behavior for incoming requests. You can define the service name when using the OpenTelemetry SDK or use the name defined in Istio.
- Operation: An operation refers to a specific request or action handled by a service. Each span has an operation name.
- Outbound Traffic: Outbound traffic refers to all the traffic generated by the current service when making requests.
- Inbound Traffic: Inbound traffic refers to all the traffic initiated by the upstream service targeting the current service.
Steps¶
The Services List page displays key metrics such as throughput rate, error rate, and request latency for all services that have been instrumented with distributed tracing. You can filter services based on clusters or namespaces and sort the list by throughput rate, error rate, or request latency. By default, the data displayed in the list is for the last hour, but you can customize the time range.
Follow these steps to view service insight metrics:
-
Go to the Insight product module.
-
Select Trace Tracking -> Services from the left navigation bar.

Attention
- If the namespace of a service in the list is unknown , it means that the service has not been properly instrumented. We recommend reconfiguring the instrumentation.
- If multiple services have the same name and none of them have the correct Namespace environment variable configured, the metrics displayed in the list and service details page will be aggregated for all those services.
-
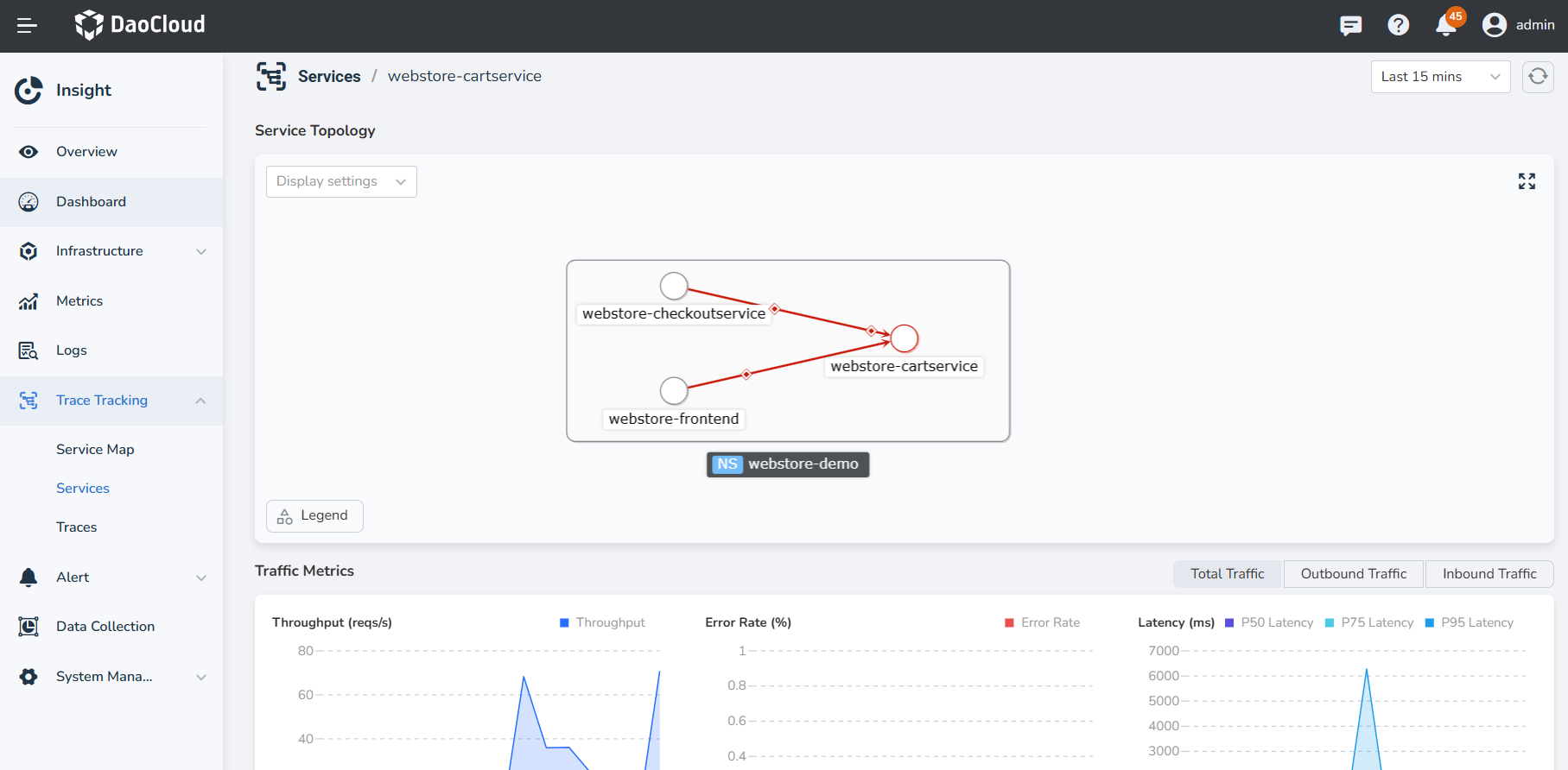
Click a service name (taking insight-system as an example) to view the detailed metrics and operation metrics for that service.
- In the Service Topology section, you can view the service topology one layer above or below the current service. When you hover over a node, you can see its information.
- In the Traffic Metrics section, you can view the monitoring metrics for all requests to the service within the past hour (including inbound and outbound traffic).
- You can use the time selector in the upper right corner to quickly select a time range or specify a custom time range.
- Sorting is available for throughput, error rate, and request latency in the operation metrics.
- Clicking on the icon next to an individual operation will take you to the Traces page to quickly search for related traces.

Service Metric Explanations¶
| Metric | Description |
|---|---|
| Throughput Rate | The number of requests processed within a unit of time. |
| Error Rate | The ratio of erroneous requests to the total number of requests within the specified time range. |
| P50 Request Latency | The response time within which 50% of requests complete. |
| P95 Request Latency | The response time within which 95% of requests complete. |
| P99 Request Latency | The response time within which 99% of requests complete. |